【為替相場】ウォラーFRB理事が「7月利下げ検討可能」と再言及 7月利下げ期待はそこまで高まっていないが9月期待上昇 ドル円は146円台前半推移
1: 以下名無しさんに代わりまして管理人がお伝えします 1848/01/24(?)00:00:00 ID:money_soku
2025年07月11日08時33分取得:


やる夫今日のポイント:
・FRBの次の金融政策がどうなるか。一部メンバーは関税懸念も利下げタカ派な意見も出ている
・本日は英GDP、カナダ雇用統計あり。対応する通貨を触っている場合は発表時間に注意
管理人ツイートより:
ベッセント米財務長官
トランプ氏はせっかち、忍耐強く待つよう助言しているhttps://t.co/RUhGH4bnGMこれでベッセント氏まで外されたら大変ですよね~😂
— まねたん (@kasegerumatome) July 10, 2025
NY市場中の要人発言:
ムサレム・セントルイス連銀総裁
・関税がインフレを上昇させると予想。
・ドル下落はインフレにつながる可能性
・実効関税率は最終的に10%台か20%台の可能性
・労働市場の下振れへの対応において政策は適切な位置にある
・スタグフレーションの環境にあるとは考えていない
・6月分のインフレ指標には関税の影響が出始める
ウォラーFRB理事
・7月利下げは検討可能と再言及
・現在は引き締め過ぎている
・金利を巡る私の見解は政治的なものではない
・現在の政策金利はなお非常に抑制的
・FRBのバランスシートは縮小すべき
・ただ、一部が考えるほど必要ではない
・2.7兆ドルが十分な準備預金の目安
・バランスシートを短期債へのシフトを検討する必要
デーリー・サンフランシスコ連銀総裁
・年内2回の利下げが最も可能性の高いと見込む
・物価安定に向けて進展
・輸入業者と小売業者が一部関税を吸収
・消費者は支出を鈍化させているが、停止はしていない
・追加関税は消費者物価の大幅な上昇を招かない
・2%のインフレへの持続可能な道筋にあると確信
・関税が輸入品以外の分野に波及すれば懸念
本日のスケジュール(特に重要なイベントは赤字で表示):
15:00 独)6月独卸売物価指数(WPI)
15:00 英)5月英国内総生産(GDP、予想:前月比0.1%)
赤字の理由:次回利下げのタイミング確認のため。問題がなければ利下げ期待はさらに上昇。
15:00 英)5月英鉱工業生産(予想:前月比横ばい/前年比0.1%)
15:00 英)5月英鉱工業生産(予想:前月比横ばい/前年比0.1%)
15:00 英)5月英製造業生産高(予想:前月比▲0.1%)
15:00 英)5月英商品貿易収支/英貿易収支(予想:215.00億ポンドの赤字/46.05億ポンドの赤字)
15:45 仏)6月仏消費者物価指数(CPI)改定値(予想:前月比0.3%/前年比0.9%)
16:00 スイス)6月スイスSECO消費者信頼感指数(予想:▲35.0)
16:00 トルコ)5月トルコ経常収支(予想:8.3億ドルの赤字)
17:00 欧)パネッタ欧州中央銀行(ECB)専務理事、講演
前回発言(6月時点):ECB、米国関税や中東情勢のリスク評価苦慮
前回発言(6月時点):ECB、米国関税や中東情勢のリスク評価苦慮
17:40 欧)ブイチッチ・クロアチア中銀総裁、講演
前回発言(1日前):ECB、追加の金利変更急ぐ必要ない
前回発言(1日前):ECB、追加の金利変更急ぐ必要ない
20:30 欧)チポローネECB専務理事、講演
前回発言(5月時点):ECB、デジタルユーロの法整備を「来年早期に全て完了」
前回発言(5月時点):ECB、デジタルユーロの法整備を「来年早期に全て完了」
21:00 メキシコ5月メキシコ鉱工業生産(季調済、予想:前月比▲0.1%)
21:30 カナダ)6月カナダ雇用統計(予想:新規雇用者数変化ゼロ/失業率7.1%)
赤字の理由:次回利下げのタイミングに影響。ただしトランプ関税の懸念も強い。
21:30 カナダ)5月カナダ住宅建設許可件数(予想:前月比▲0.8%)
25:00 ロシア)6月ロシアCPI(予想:前月比0.2%)
27:00 米)6月米月次財政収支(予想:110億ドルの赤字)
1001: 以下名無しさんに代わりまして管理人がお伝えします 1848/01/24(?)00:00:00 ID:money_soku
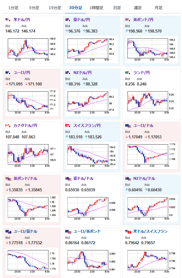
おはようございますお。
昨日は深夜2時ごろまでは円売りの動きが続いていたのだけれど、その後FRBメンバーより今年の利下げに言及する発言あり。
そのためドル円は切り返しが入り現在は1ドル146円台前半で推移しているお。
ただ現在の経済状況を見るに、基本は円売りの動きが続くのかなと思っているお。
本日注目は英GDPにカナダ雇用統計。
トランプ氏の関税に関してはいつも通りで、期日付近にならないと市場への影響は出にくいのかなと思っているお。

