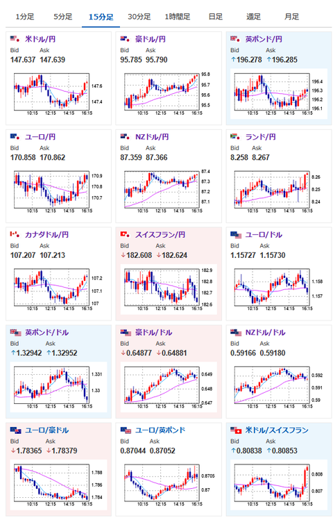
【相場】河野氏発言の影響は落ち着き再び1ドル147円台後半へ 日経平均は200円超上げて引け
1: 以下名無しさんに代わりまして管理人がお伝えします 1848/01/24(?)00:00:00 ID:money_soku
2025年08月06日16時21分取得:


1001: 以下名無しさんに代わりまして管理人がお伝えします 1848/01/24(?)00:00:00 ID:money_soku
1個前の相場記事で書いた通りに、それほど影響が広がらず戻ってきたようで一安心。
しかし管理人が書いていた文章を後で見て「そういえば確かに」と思ったお。
>以前も似たような発言で批判されていた記憶があるが、再度中央銀行に圧力かな?
>やらないとは思うが、これで日銀が利上げをしたりすると「政府圧力で行動した」ととられ、再度ブラックマンデー級の大暴落をやらかすかもしれないな。
1個前の記事:【相場】自民河野氏の発言で円買い 1ドル147円台前半まで円高に押される
1個前の記事:【相場】自民河野氏の発言で円買い 1ドル147円台前半まで円高に押される
完全に自爆っぽい事件だし、同じことを繰り返すのは流石に勘弁して欲しいお。

