【為替相場】FRBメンバーの一部が利下げ容認スタンスへ変化 1ドル147円台のレンジ圏は抜けられず 金、仮想通貨が上昇
1: 以下名無しさんに代わりまして管理人がお伝えします 1848/01/24(?)00:00:00 ID:money_soku
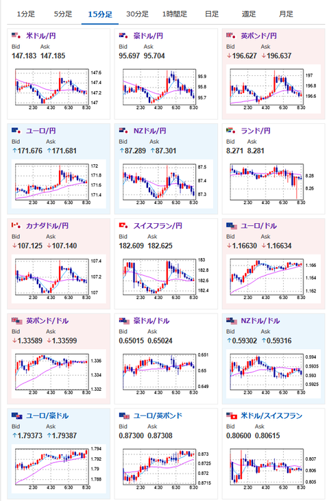
2025年08月07日08時49分取得:


やる夫今日のポイント:
・FRBメンバーの一部が利下げ容認にスタンス変更。米債利回りが低下し金、仮想通貨が上昇
・円売りとの綱引きでドル円はレンジ圏の動き続く
・原油は引き続き下落。トランプ氏制裁強化でもインドが輸入継続。OPECプラス増産のため
NY市場中に出た重要材料:
ハセットNEC委員長
・FRBの役職について質問に「挑戦について話す用意はある」
・FRBの理事会について「党派的な投票をしているように見える」
・トランプ大統領の最高優先事項はFRBの独立性
・トランプ大統領の最優先課題は経済データの信頼性確保
・自分が好むデータを出すために人を雇うつもりはない
カシュカリ・ミネアポリス連銀総裁(投票権なし・スタンス変更)
・経済は減速しており対応が必要
・労働市場は冷え込んでいる
・年内2回の利下げが妥当となお判断
・待つよりも金利の方向性反転の方が賢明かもしれない
クックFRB理事
・米雇用統計の修正は米経済の転換点の兆しの可能性
・米雇用統計は懸念すべき内容
・統計の修正は転換点によく見られる特徴
米政府
・ロシア産エネルギーを運ぶ影の船団に対する制裁も検討
・ロシア産エネルギーを運ぶ影の船団に対する制裁も検討
・インドに追加関税25%賦課へ 計50%
・FRB理事のポストに、暫定的な理事を指名するよう促しているとの情報
・日本に対し15%の追加関税(日本の合意説明とは異なるもので、今後の他国との貿易交渉に影響ありと予想)
関連記事:米、日本に15%追加関税 政府説明の合意より高水準 新「相互」適用開始へ
管理人ツイッターより:
トランプ米大統領 半導体製品に100%の関税を課すhttps://t.co/TTYBMzZHkE
はい
— まねたん (@kasegerumatome) August 6, 2025
本日のスケジュール(特に重要なイベントは赤字で表示)
08:50 日)対外対内証券売買契約等の状況(週次・報告機関ベース)
08:50 日)7月外貨準備高
14:00 日)6月景気動向指数速報値(予想:先行106.0/一致116.6)
10:30 豪)6月豪貿易収支(予想:34.00億豪ドルの黒字)
未定 中)7月中国貿易収支(予想:1050.0億ドルの黒字)
15:00 独)6月独鉱工業生産(予想:前月比▲0.5%/前年同月比▲1.0%)
15:00 独)6月独貿易収支(予想:173億ユーロの黒字)
15:00 欧)7月スウェーデン消費者物価指数(CPI、予想:前月比0.3%/前年比0.9%)
コア指数(予想:前月比0.4%/前年比3.0%)
15:45 仏)6月仏貿易収支
15:45 仏)6月仏経常収支
16:00 スイス)7月スイス失業率(季節調整前、予想:2.8%)
19:00 欧)レーン・フィンランド中銀総裁、講演
20:00 英)英中銀(BOE)、政策金利発表(予想:4.00%に引き下げ)
20:00 英)英中銀金融政策委員会(MPC)議事要旨
20:30 英)ベイリーBOE総裁、記者会見
前回発言(7月時点):英国債売却ペースを10月から減速検討
21:00 メキシコ)7月メキシコ消費者物価指数(CPI、予想:前年比3.53%)
21:00 メキシコ)7月メキシコ消費者物価指数(CPI、予想:前年比3.53%)
21:30 米)4-6月期米非農業部門労働生産性・速報値(予想:前期比2.0%)
21:30 米)4-6月期米単位労働コスト・速報値(予想:前期比1.5%)
21:30 米)前週分の米新規失業保険申請件数/失業保険継続受給者数(予想:22.1万件/195.0万人)
23:00 カナダ)7月カナダIvey購買部協会景気指数
23:00 米)6月米卸売売上高(予想:前月比0.1%)
23:00 米)ボスティック米アトランタ連銀総裁(投票権なし)、講演
前回発言(5日前):インフレは雇用よりも依然目標値から離れている
26:00 米)米財務省、30年債入札
26:00 米)米財務省、30年債入札
28:00 米)6月米消費者信用残高(予想:70.0億ドル)
28:00 メキシコ)メキシコ中銀、政策金利発表(予想:7.75%に引き下げ)
1001: 以下名無しさんに代わりまして管理人がお伝えします 1848/01/24(?)00:00:00 ID:money_soku
おはようございますお。
昨日の深夜帯はカシュカリMSP連銀総裁が利下げ容認にスタンス変更。
投票権はないので影響力は低めだけれど、米債利回り低下でドル売り、金買い、仮想通貨買いの動きがみられたお。
トランプ氏は各国に対して合意と違う条件を突き付けている模様。
今朝発表された半導体関税に関しても同様の対応が考えられるため、僕もどのように対応したらいいのかわからない状況だお。
ただこちらの関税は米国に凄まじい影響が出ると思われるので、C:。ミの可能性もあり。
市場もあまり大きく反応してはいないお。

