【為替相場】トランプ氏はFRB支配姿勢あらわ FRBは反発 ドル円は一時上下も徐々に円売りの動きで推移
2025年08月27日11時55分取得:


やる夫今日のポイント:
・本日はそこまで注目度の高い経済指標なし
・トランプ氏とFRBの衝突に注意
管理人ツイートより:
クックFRB理事の弁護士、解任通知に抗議し訴訟を提起https://t.co/lwBhqRfRVu
結局どうなるのかまだわからずですかね~
— まねたん (@kasegerumatome) August 26, 2025
【要人発言】米財務長官「FRBの独立性は政治的取り決めによるもの」https://t.co/lCunuDvhZd
ベッセント氏が擁護で過労死してしまいそう
— まねたん (@kasegerumatome) August 26, 2025
【要人発言】米大統領「FRBでまもなく過半数を獲得」https://t.co/JWi0NQjRQ6
「住宅価格のため金利を下げる必要」トランプ氏は完全にFRBを自分の思い通りにさせる意向のようです
「住宅価格のため金利を下げる必要」「過半数を獲得」とダイレクトに言い始めました— まねたん (@kasegerumatome) August 26, 2025
FRB声明、理事は正当な理由がある場合のみ解任が可能https://t.co/VN29Kgm9V3
FRBは反発です
— まねたん (@kasegerumatome) August 26, 2025
本日のスケジュール(特に重要なイベントは赤字で表示)
前回発言(1日前):金利の小幅調整を想定
お疲れ様ですお。
昨日も日本時間の朝3時~4時頃に、トランプ氏がFRBを支配するかのような発言あり。
今回は回避できたとしても、パウエル氏の任期後FRBは徐々に追い詰められていきそうかなと思うので、来年以降米国経済に大きな影響が出る可能性を懸念しているお。
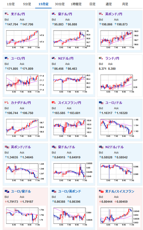
市場はトランプ氏の発言があったあたりでは一旦ドル売り。
ただその後はFRBから反発声明が出ており、再びドル円は円安方向に向かっていっているお。
個人的な予想では円高材料があまり見当たらないため、基本的に円安方向の動きが多いと思っているお。

