【為替相場】9月FOMC(本日)の懸念増加 1ドル146円台半ばにドル売り 金、仮想通貨は強い
2025年09月17日08時17分取得:


やる夫今日のポイント:
・深夜帯にて米債利回りがさらに下落、ドル売り圧へ
・今回のFOMCはミラン氏も投票する模様(クック氏が投票するのでミラン氏は投票しないのかと思っていた)
・市場は25bp利下げを織り込み済み
https://www.cmegroup.com/ja/markets/interest-rates/cme-fedwatch-tool.html
・声明、パウエル氏発言、今後の利下げペースの発表に注目
今日の予想:
・金、仮想通貨は買い方向予想継続も、為替のほうはFOMC警戒で円高調整
・昨日のドル円はレンジ圏ではとの見込みは外れ、円高方向
・ユーロ円は1日を通して円安へ
・どういった発表が出るかわからないので、FOMC前は一度確定予定
ライブ映像はこちら(まだ予約されておらず):https://www.youtube.com/@federalreserve/featured
本日のスケジュール(特に重要なイベントは赤字で表示)
前回発言は、直近であれば大きくスタンスが変更される可能性は低いため影響度低
久しぶりの発言、スタンスの変化、中央銀行への影響力などがある場合、相場への影響大
08:50 日)8月貿易統計(通関ベース、予想:季節調整前5126億円の赤字、季節調整済3413億円の赤字)
前回発言(9月時点):理事会は適切な金融政策スタンス決定に向け、データ次第で会合ごとのアプローチをとる
前回発言(9月時点):現在の金利水準は適切である
前回発言(直前):ECB、不確実性に機動的な対応できる態勢整える必要
前回発言(9月時点):デジタルユーロ、大規模な混乱に備え必要
前回発言(9月時点):ECB利下げ「物価安定の脅威」、独支出増が景気刺激策
30:30 ブラジル)ブラジル中銀、政策金利発表(予想:15.00%で据え置き)
おはようございますお。
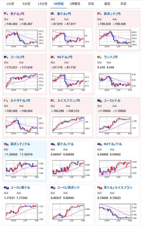
昨日は強めの米小売りでドル円は一旦147円台に復帰したものの、その後は米債利回りが下げる動きで146円台へ。
現在は146円台前半~半ばで推移しているお。
恐らくこの動きは本日のFOMCを警戒しての調整で、本日はこのあたりのレートが続くのかなという予想。
最終的にどうなるかはFOMCの中身をみないとわからないので、また発表前(発表中)に記事を更新していくお。
金、仮想通貨は引き続き強い動きで上値追いかけ中。
特に目立った悪材料は出ていないお。
日経平均のほうは米国市場の下げに引っ張られて本日は下げそうな気配となっているお。
こちらも悪材料が出ているわけでは無し。
ただトランプ氏のFRB私物化政策にはかなり注意が必要で、独立性がなくなったFRBを市場がどう判断するかはもう少し見てみないとわからないお。

