【為替相場】ドル円は155円台半ば パウエルFRB議長発言は金融政策への言及期待薄
1: 以下名無しさんに代わりまして管理人がお伝えします 1848/01/24(?)00:00:00 ID:money_soku
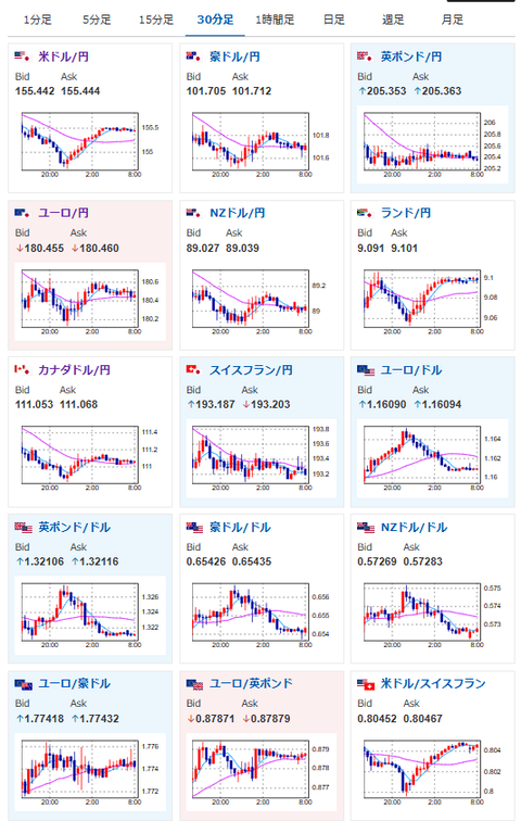
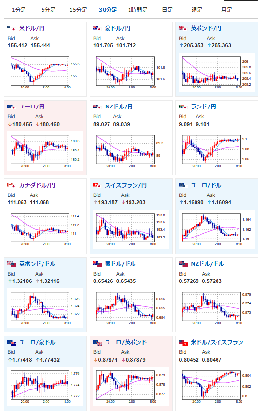
2025年12月02日08時16分取得:


やる夫今日のポイント:
・10時00分にパウエルFRB議長発言あり、ただし金融政策への言及期待は低め
・米国株価は特に大きな材料はなく利確下げのような動きに
本日のスケジュール(特に重要なイベントは赤字で表示):
前回発言は、直近であれば大きくスタンスが変更される可能性は低いため影響度低
久しぶりの発言、スタンスの変化、中央銀行への影響力などがある場合、相場への影響大
08:50 日)11月マネタリーベース
09:30 豪)7-9月期豪経常収支(予想:133億豪ドルの赤字)
09:30 豪)10月豪住宅建設許可件数(予想:前月比▲4.5%)
10:00 米)パウエル米連邦準備理事会(FRB)議長、講演
捕捉:ジョージ・シュルツ元米国務長官の追悼イベントでスピーチのため、金融政策に言及する可能性は低い
14:00 日)11月消費動向調査(消費者態度指数 一般世帯、予想:36.2)
16:00 英)11月英ネーションワイド住宅価格指数(予想:前月比0.1%)
18:30 南ア)7-9月期南アフリカ国内総生産(GDP、予想:前期比0.5%/前年同期比1.8%)
19:00 欧)10月ユーロ圏失業率(予想:6.3%)
19:00 欧)11月ユーロ圏消費者物価指数(HICP)速報値(予想:前年比2.1%)
19:00 欧)11月ユーロ圏HICPコア速報値(予想:前年比2.4%)
22:00 独)ドレンツ・スロベニア中銀暫定総裁、講演
前回発言(10月時点):ECB、政策据え置くべき 新たなショックない限り(ソース1)
前回発言(10月時点):ECB、政策据え置くべき 新たなショックない限り(ソース1)
24:00 米)ボウマンFRB副議長、議会証言
前回発言(11月時点):銀行資本規制は枠組み全体との整合が必要(ソース2)
1001: 以下名無しさんに代わりまして管理人がお伝えします 1848/01/24(?)00:00:00 ID:money_soku
おはようございますお。
昨日は植田日銀総裁の発言から、日本の利上げ期待が膨らみ円買いの動きに。
現在はその動きは収まっており、1ドル155円台半ばでの推移となっているお。
今のところ米国から為替相場に大きな影響を与えそうな材料は出ておらずだお。

