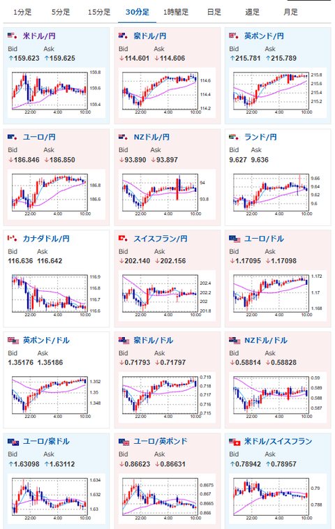
【為替相場】米イラン交渉は停滞中 原油価格上昇で株価は下落 ドル円もほぼ横ばい圏の1ドル159円台半ば
1: 以下名無しさんに代わりまして管理人がお伝えします 1848/01/24(?)00:00:00 ID:money_soku
2026年04月29日10時05分取得:
管理人Xより市場に大きな影響を与えている材料:
トランプ米大統領
「イランはちょうど我々に、彼らが崩壊の状態にあると知らせてきた」
「彼らは我々にできるだけ早くホルムズ海峡を開放してほしいと望んでいる」https://t.co/ykjm8L3v9aいつものっぽいですね😂
— まねたん (@kasegerumatome) April 28, 2026
トランプ大統領、イラン封鎖の長期化に備えるよう側近に指示https://t.co/jpbdN2fr2i
うーわぁ。。。
— まねたん (@kasegerumatome) April 29, 2026
やる夫今日のポイント:
・中東情勢が二転三転、米イラン協議停滞で再びリスクオフへ(ホルムズ海峡封鎖は継続)
・本日FOMC政策金利発表あり、市場は金利据え置きを織り込み済み
・日本は昭和の日で休場
本日のスケジュール(特に重要なイベントは赤字で表示):
前回発言は、直近であれば大きくスタンスが変更される可能性は低いため影響度低
久しぶりの発言、スタンスの変化、中央銀行への影響力などがある場合、相場への影響大
未定 日)日銀金融政策決定会合、終了後政策金利発表(予想:0.75%で据え置き)
09:30 NZ)ブレマンNZ準備銀行(RBNZ)総裁、パネルディスカッションに参加
10:30 豪)3月豪消費者物価指数(CPI、予想:前年比4.8%)
10:30 豪)1-3月期豪CPI(予想:前期比1.4%/前年比4.2%)
16:00 トルコ)3月トルコ失業率
18:00 欧)4月ユーロ圏消費者信頼感指数(確定値、予想:▲20.6)
18:00 欧)4月ユーロ圏経済信頼感指数(予想:95.2)
20:00 米)米MBA住宅ローン申請指数
21:00 独)4月独CPI速報値(予想:前月比0.7%/前年比3.0%)
21:30 米)3月米卸売在庫(予想:前月比0.4%)
21:30 米)3月米住宅着工件数(予想:140.0万件)
建設許可件数(予想:139.0万件)
21:30 米)3月米耐久財受注額(予想:前月比0.5%/輸送用機器を除く前月比0.4%)
22:45 カナダ)カナダ銀行(BOC、中央銀行)、政策金利発表(予想:2.25%で据え置き)
23:30 米)EIA週間在庫統計
30日01:00 露)3月ロシア失業率(予想:2.1%)
30日03:00 米)米連邦公開市場委員会(FOMC)、終了後政策金利発表(予想:3.50%-3.75%で据え置き)
30日03:30 米)パウエル米連邦準備理事会(FRB)議長、定例記者会見
30日06:30 ブラジル)ブラジル中銀、政策金利発表(予想:14.50%に引き下げ)
1001: 以下名無しさんに代わりまして管理人がお伝えします 1848/01/24(?)00:00:00 ID:money_soku
おはようございますお。
特に状況は変わっていない29日が開始だお。
昨日UAEがOPEC脱退、出光丸のホルムズ海峡通貨の報道が出たけれど、米イラン交渉が進展しないことには根本的な解決が難しい様子。
時々進展っぽいことをトランプ氏が言って、イランが否定、またこじれるの流れが続いているお。
米市場、加市場では本日政策金利発表あり。
金利に関しては市場がほぼ織り込み済みなので、声明と中銀総裁記者会見に注目だお。



