【相場】順調に円買いの動き 本日1ドル140円を割る可能性 ドル売り、金買い、ビットコイン売りも続行
1: 以下名無しさんに代わりまして管理人がお伝えします 1848/01/24(?)00:00:00 ID:money_soku
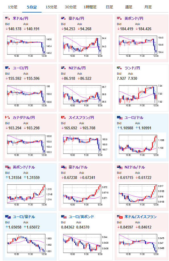
2024年09月16日12時34分取得:
1001: 以下名無しさんに代わりまして管理人がお伝えします 1848/01/24(?)00:00:00 ID:money_soku
今週は出だしからとても良い感じ。
朝の相場記事で書いた通り円買いかつ金買いの動きだお。
日本市場はお休みなので今のところ特に材料は出ていないお。
朝の記事:【為替市場】本日日本市場は休場 わずかに円高気味の動き



