【相場】トランプ大統領「EUの対抗関税に対抗する」 ドル円は1ドル149円を超えた後反転し148円台前半まで円高に 発言にはあまり大きな反応なし
1: 以下名無しさんに代わりまして管理人がお伝えします 1848/01/24(?)00:00:00 ID:money_soku
2025年03月13日02時44分取得:


【要人発言】米大統領「EUの対抗関税に対抗する」https://t.co/GxbxfX6Uyd
草枯れますよ~
— まねたん (@kasegerumatome) March 12, 2025
1001: 以下名無しさんに代わりまして管理人がお伝えします 1848/01/24(?)00:00:00 ID:money_soku
欧州の対抗関税に対抗。
ただどのように対抗するか詳細までは語られていないので、市場に大きな変動はなし。
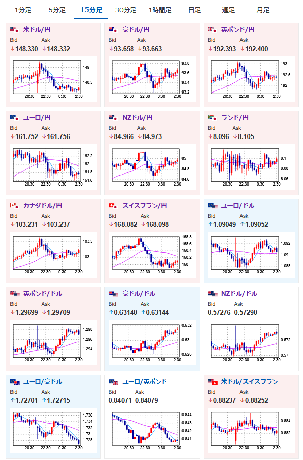
ドル円は1ドル149円を超えた後反転し、現在は1ドル148円台前半で推移しているお。

やる夫より:ニュース速報TwitterList、情報収集先などの記事だお
やる夫の投資情報収集先あれこれ(2024年10月02日update)
管理人のTwitterでも相場に関して出来る限りお答えしますとのこと
xmにてトレードキャンペーンが始まったみたいだお
