【為替相場】トランプ大統領の発言によりドル売りと株価上昇 WTI原油は80ドル台後半で推移 再度方針転換のリスクも高い
2026年03月24日08時43分取得:


管理人Xより、市場に大きな影響を与えた材料:
強い株買い、ドル売り、原油売りの動きは、今までの攻撃的な発言もすべてC:。ミ化する可能性と判断されましたかね
中東原油輸送ルートの完全封鎖が回避できる可能性でしょうか
トランプ氏の発言は毎分のように変わるため、まだまだ油断はできませんが、一旦市場はリスクオンです https://t.co/ypJqGo3loZ— まねたん (@kasegerumatome) March 23, 2026
管理人Xより、気になる材料:
>商船三井が運航-イラク産原油のタンカーの海峡通過、開戦後初めて
まだ営業時間外で回答はないとのことですが、事実なら凄いですね https://t.co/B3eIJ1sInl
— まねたん (@kasegerumatome) March 23, 2026
どういう事なの??😭 https://t.co/OqrM5Of8KQ
— まねたん (@kasegerumatome) March 23, 2026
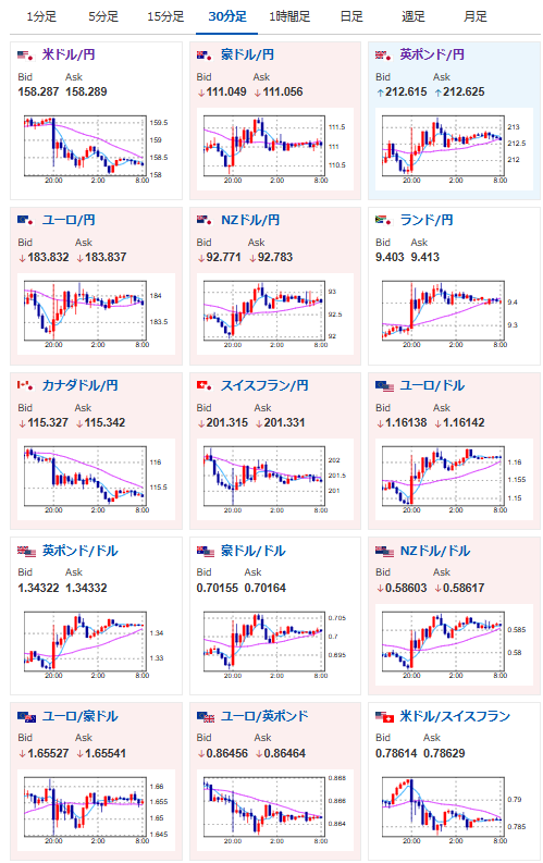
日本のCPIの伸び率はさらに鈍化です
4月の利上げ期待はさらに後退で少し円売りが入りましたね https://t.co/BM5MYj10iv— まねたん (@kasegerumatome) March 23, 2026
やる夫今日のポイント:
・トランプ大統領のイラン攻撃延期に伴い、市場は大変動
・勝利宣言の定義変更(ホルムズ海峡開放)の可能性あり
・ただしイランが応じる可能性は不透明(低い)で、状況が大きく変わったようには見えず
・日本のCPI伸び率はさらに鈍化、利上げ可能性さらに後退で円売りは変わらず
本日のスケジュール(特に重要なイベントは赤字で表示):
前回発言は、直近であれば大きくスタンスが変更される可能性は低いため影響度低
久しぶりの発言、スタンスの変化、中央銀行への影響力などがある場合、相場への影響大
おはようございますお。
トランプ大統領のの掌クルクルにより、相場は二転三転しているお。
イランは仲介者を通じた米停戦案を検討とのことだったけれど、イスラエルが攻撃継続との報道も出ており、正直状況がよくなったようには見えず。
かろうじてホルムズ海峡、紅海完全封鎖の可能性が一時的に後退したかな?といったところだお。

ASUS ノートパソコン Vivobook 15 M1502NAQ 15.6インチ AMD Ryzen 7 170 メモリ16GB SSD 512GB Windows 11 重量1.7kg Wi-Fi 6E クワイエットブルー M1502NAQ-R7165BUW
-18% ¥89,800 税込https://t.co/GyDZBHkylf10万円切りでオフィスワークやトレーディングに使いやすいモデルです
— まねたん (@kasegerumatome) March 23, 2026
